有趣生活

当前位置:首页>生活>污泥的处理和处置——焚烧

污泥的处理和处置——焚烧

发布时间:2025-10-28阅读(1)

一、 焚烧概述

焚烧是一种常用的污泥最终处置方法,它可破坏全部有机质,杀死一切病原体,并最大限度地减少污泥体积。当污泥自身的燃烧热值很高,或城市卫生要求高,或污泥有毒物质含量高,不能被利用时,可采用焚烧处理。焚烧是去除污泥中绝大部分毛细管水、吸附水和颗粒内部水的方法。

二、污泥的干燥与焚化设备

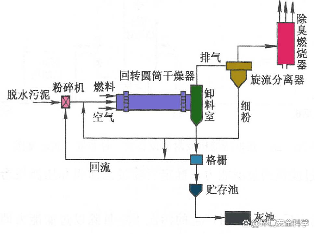
1. 转筒式干燥器和焚化炉

2. 流化床焚化炉

炉下都堆放一层厚约0.9m的砂层。热空气由下部鼓入,在815℃使砂层呈流化状态。污泥投加到砂层中后,水分迅速蒸发,进而进行燃烧。废气由炉顶引入空气预热器使空气预热,之后经除尘净化后排放。流化床炉还设有投砂口、点火器、辅助燃料燃烧等设备。除砂流化床外,还可用污泥固体作流化床。

3. Sevar干燥器

三、各种污泥干燥器和焚化炉的选择

各种污泥干燥器的比较

各种污泥焚化炉的比较

四、污泥的综合利用

1. 污泥的处置

(1)农业利用来源: www.ws46.com

(2)建材

(3)填埋

(4)焚烧

(5)投放海洋

要求:离海岸大于10km,水深25m,潮流水量为污泥量的500-1000倍。

(6)污泥裂解制化工原料

污泥处理与处置的关系

储气柜

欢迎分享转载→http://www.youqulife.com/read-750953.html

相关文章

    Copyright © 2024 有趣生活 All Rights Reserve吉ICP备19000289号-5 TXT地图HTML地图XML地图